最新公告:

今天企业将一如既往地以:信誉第一、质量第一、服务第一的原则。的诚信、实力和产品质量获得业界的认可。热忱欢迎新老客戶携手合作,共同发展。 亲的支持是我们成长发展的基石、提供优质服务的动力。12.我们忙碌了一天

今天企业将一如既往地以:信誉第一、质量第一、服务第一的原则。的诚信、实力和产品质量获得业界的认可。热忱欢迎新老客戶携手合作,共同发展。 亲的支持是我们成长发展的基石、提供优质服务的动力。12.我们忙碌了一天

新闻中心

当前位置:首页 >> 新闻资讯 >> 行业新闻

【存干货】超全图解火电厂脱硫脱硝技术2

2016年01月30日字体:
分享到:
【存干货】超全图解火电厂脱硫脱硝技术2

二、干法烟气脱硫技术

优点:干法烟气脱硫技术为气同反应,相对于湿法脱硫系统来说,设备简单,占地面积小、投资和运行费用较低、操作方便、能耗低、生成物便于处置、无污水处理系统等。

缺点:但反应速度慢,脱硫率低,先进的可达60-80%。但目前此种方法脱硫效率较低,吸收剂利用率低,磨损、结垢现象比较严重,在设备维护方面难度较大,设备运行的稳定性、可靠性不高,且寿命较短,限制了此种方法的应用。

分类:常用的干法烟气脱硫技术有活性碳吸附法、电子束辐射法、荷电干式吸收剂喷射法、金属氧化物脱硫法等。

典型的干法脱硫系统是将脱硫剂(如石灰石、白云石或消石灰)直接喷入炉内。以石灰石为例,在高温下煅烧时,脱硫剂煅烧后形成多孔的氧化钙颗粒,它和烟气中的SO2反应生成硫酸钙,达到脱硫的目的。

干法烟气脱硫技术在钢铁行业中已经有应用于于大型转炉和高炉的例子,对于中小型高炉该方法则不太适用。干法脱硫技术的优点是工艺过程简单,无污水、污酸处理问题,能耗低,特别是净化后烟气温度较高,有利于烟囱排气扩散,不会产生"白烟"现象,净化后的烟气不需要二次加热,腐蚀性小;其缺点是脱硫效率较低,设备庞大、投资大、占地面积大,操作技术要求高。常见的干法脱硫技术有。

A 、活性碳吸附法:

原理:SO2被活性碳吸附并被催化氧化为三氧化硫(SO3),再与水反应生成H2SO4,饱和后的活性碳可通过水洗或加热再生,同时生成稀H2SO4或高浓度SO2。可获得副产品H2SO4,液态SO2和单质硫,即可以有效地控制SO2的排放,又可以回收硫资源。

该技术经西安交通大学对活性炭进行了改进,开发出成本低、选择吸附性能强的ZL30ZIA0,进一步完善了活性炭的工艺,使烟气中SO2吸附率达到95.8%,达到国家排放标准。

B 、电子束辐射法:


原理:用高能电子束照射烟气,生成大量的活性物质,将烟气中的SO2和氮氧化物氧化为SO3和二氧化氮(NO2),进一步生成H2SO4和硝酸(NaNO3),并被氨(NH3)或石灰石(CaCO3)吸收剂吸收

C 、荷电干式吸收剂喷射脱硫法(CDSI:


原理:吸收剂以高速流过喷射单元产生的高压静电电晕充电区,使吸收剂带有静电荷,当吸收剂被喷射到烟气流中,吸收剂因带同种电荷而互相排斥,表面充分暴露,使脱硫效率大幅度提高。此方法为干法处理,无设备污染及结垢现象,不产生废水废渣,副产品还可以作为肥料使用,无二次污染物产生,脱硫率大于90%,而且设备简单,适应性比较广泛。但是此方法脱硫靠电子束加速器产生高能电子;对于一般的大型企业来说,需大功率的电子枪,对人体有害,故还需要防辐射屏蔽,所以运行和维护要求高。四川成都热电厂建成一套电子脱硫装置,烟气中SO2的脱硫达到国家排放标准。

D 金属氧化物脱硫法:

原理:根据SO2是一种比较活泼的气体的特性,氧化锰(MnO)、氧化锌(ZnO)、氧化铁(Fe3O4)、氧化铜(CuO)等氧化物对SO2具有较强的吸附性,在常温或低温下,金属氧化物对SO2起吸附作用,高温情况下,金属氧化物与SO2发生化学反应,生成金属盐。然后对吸附物和金属盐通过热分解法、洗涤法等使氧化物再生。这是一种干法脱硫方法,虽然没有污水、废酸,不造成污染,但是此方法也没有得到推广,主要是因为脱硫效率比较低,设备庞大,投资比较大,操作要求较高,成本高。该技术的关键是开发新的吸附剂。

以上几种SO2烟气治理技术目前应用比较广泛的,虽然脱硫率比较高,但是工艺复杂,运行费用高,防污不彻底,造成二次污染等不足,与我国实现经济和环境和谐发展的大方针不相适应,故有必要对新的脱硫技术进行探索和研究。

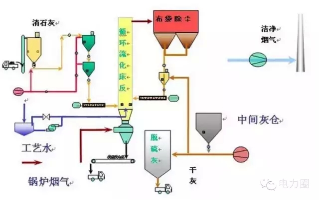
三、 半干法烟气脱硫技术

半干法脱硫包括喷雾干燥法脱硫、半干半湿法脱硫、粉末一颗粒喷动床脱硫、烟道喷射脱硫等。

A 喷雾干燥法:

喷雾干燥脱硫方法是利用机械或气流的力量将吸收剂分散成极细小的雾状液滴,雾状液滴与烟气形成比较大的接触表面积,在气液两相之间发生的一种热量交换、质量传递和化学反应的脱硫方法。一般用的吸收剂是碱液、石灰乳、石灰石浆液等,目前绝大多数装置都使用石灰乳作为吸收剂。一般情况下,此种方法的脱硫率65%~85%。其优点:脱硫是在气、液、固三相状态下进行,工艺设备简单,生成物为干态的CaSO CaSO ,易处理,没有严重的设备腐蚀和堵塞情况,耗水也比较少。缺点:自动化要求比较高,吸收剂的用量难以控制,吸收效率不是很高。所以,选择开发合理的吸收剂是解决此方法面临的新难题。

B 半干半湿法:


半干半湿法是介于湿法和干法之间的一种脱硫方法,其脱硫效率和脱硫剂利用率等参数也介于两者之间,该方法主要适用于中小锅炉的烟气治理。这种技术的特点是:投资少、运行费用低,脱硫率虽低于湿法脱硫技术,但仍可达到70tn,并且腐蚀性小、占地面积少,工艺可靠。工业中常用的半干半湿法脱硫系统与湿法脱硫系统相比,省去了制浆系统,将湿法脱硫系统中的喷入CaOH):水溶液改为喷入CaOCaOH):粉末和水雾。与干法脱硫系统相比,克服了炉内喷钙法SO2CaO反应效率低、反应时间长的缺点,提高了脱硫剂的利用率,且工艺简单,有很好的发展前景。

C 粉末一颗粒喷动床半千法烟气脱硫法:

原理:SO2的烟气经过预热器进入粉粒喷动床,脱硫剂制成粉末状预先与水混合,以浆料形式从喷动床的顶部连续喷人床内,与喷动粒子充分混合,借助于和热烟气的接触,脱硫与干燥同时进行。脱硫反应后的产物以干态粉末形式从分离器中吹出。这种脱硫技术应用石灰石或消石灰做脱硫剂。具有很高的脱硫率及脱硫剂利用率,而且对环境的影响很小。但进气温度、床内相对湿度、反应温度之间有严格的要求,在浆料的含湿量和反应温度控制不当时,会有脱硫剂粘壁现象发生。

D 烟道喷射半干法烟气脱硫:

该方法利用锅炉与除尘器之间的烟道作为反应器进行脱硫,不需要另外加吸收容器,使工艺投资大大降低,操作简单,需场地较小,适合于在我国开发应用。半干法烟道喷射烟气脱硫即往烟道中喷人吸收剂浆液,浆滴边蒸发边反应,反应产物以干态粉末出烟道。

四、新兴的烟气脱硫方法

最近几年,科技突飞猛进,环境问题已提升到法律高度。我国的科技工作者研制出了一些新的脱硫技术,但大多还处于试验阶段,有待于进一步的工业应用验证。

1.硫化碱脱硫法

由Outokumpu公司开发研制的硫化碱脱硫法主要利用工业级硫化纳作为原料来吸收SO2工业烟气,产品以生成硫磺为目的。反应过程相当复杂,有Na2SO4、Na2SO3、Na2S203、S、Na2Sx等物质生成,由生成物可以看出过程耗能较高,而且副产品价值低,华南理工大学的石林经过研究表明过程中的各种硫的化合物含量随反应条件的改变而改变,将溶液pH值控制在5.5—6.5之间,加入少量起氧化作用的添加剂TFS,则产品主要生成Na2S203,过滤、蒸发可得到附加值高的5H 0·Na2S203,,而且脱硫率高达97%,反应过程为:SO2 Na2S=Na2S203 S。此种脱硫新技术已通过中试,正在推广应用。

2. 膜吸收法

以有机高分子膜为代表的膜分离技术是近几年研究出的一种气体分离新技术,已得到广泛的应用,尤其在水的净化和处理方面。中科院大连物化所的金美等研究员创造性地利用膜来吸收脱出SO2气体,效果比较显著,脱硫率达90%。过程是:他们利用聚丙烯中空纤维膜吸收器,以NaOH溶液为吸收液,脱除SO2气体,其特点是利用多孔膜将气体SO2气体和NaOH吸收液分开,SO2气体通过多孔膜中的孔道到达气液相界面处,SO2NaOH迅速反应,达到脱硫的目的。此法是膜分离技术与吸收技术相结合的一种新技术,能耗低,操作简单,投资少。


联系我们

地址:辽宁省抚顺市顺城区新城4路9号

电话:024-57680233

邮编:110000

邮箱:68165959@qq.com